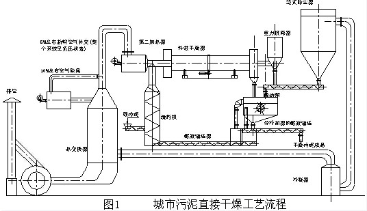
城市污泥熱風干燥典型工藝流程

城市污泥是由城市內的污水集中處理;經過曝氣、凝聚、絮凝、并采用斜板沉降器濃縮后,由離心機分離所獲得含水量為90%~80%的膏糊狀城市污泥物料與粉狀干燥后的污泥一起進入造粒機內制得含水量為50%左右顆粒狀城市污泥(此時物料已經不黏)同熱風一起進入帶螺旋抄板轉鼓干燥器內進行傳熱、傳質蒸發水份,獲得干燥的產品。由于,此時熱空氣與濕污泥粒子之間溫差極大,使得濕污泥中的游離水迅速蒸發,凡乎70%的水分蒸發在轉鼓內第一段進行,產品中其余水分是孔隙中的結合水,所以,需要更多的蒸發時間見圖2所示。干燥后的大部分的大粒子,從轉鼓出口處排出。進入振動篩,篩出¢1~6mm成品粒子,經冷卻螺旋輸送機冷卻后,被袋子或車子包裝出廠。從轉鼓干燥器出來的帶有細粉塵的熱空氣經重力沉降器及脈沖袋式除塵器,進一步使細粉塵固體污泥從氣相中分離出來。被分離出來的干燥污泥亦經篩粉機篩選成品粒子進一步包裝,而細粉塵(≤1mm)則由螺旋輸送機將其返回至混和造粒機內,與潮濕污泥一起混和造粒后進入帶螺旋抄板轉鼓干燥器內進行干燥。干燥后的氣體經脈沖袋式除塵器進一步將細粉塵捕,細粉亦被螺旋返回到混和造粒機內。在氣相系統中配有標準的洗滌/冷凝器,以消除粉塵、汽霧及揮發物。干燥氣體大部分是循環利用的,經過一臺熱交換器再回到干燥機的入口處。只有一小部分(約占5-10%)與燃燒氣一起被加入到加熱燃燒爐內。

